From trace to speedup
Profile, diagnose, and optimize your kernels with an agent built for GPU performance work






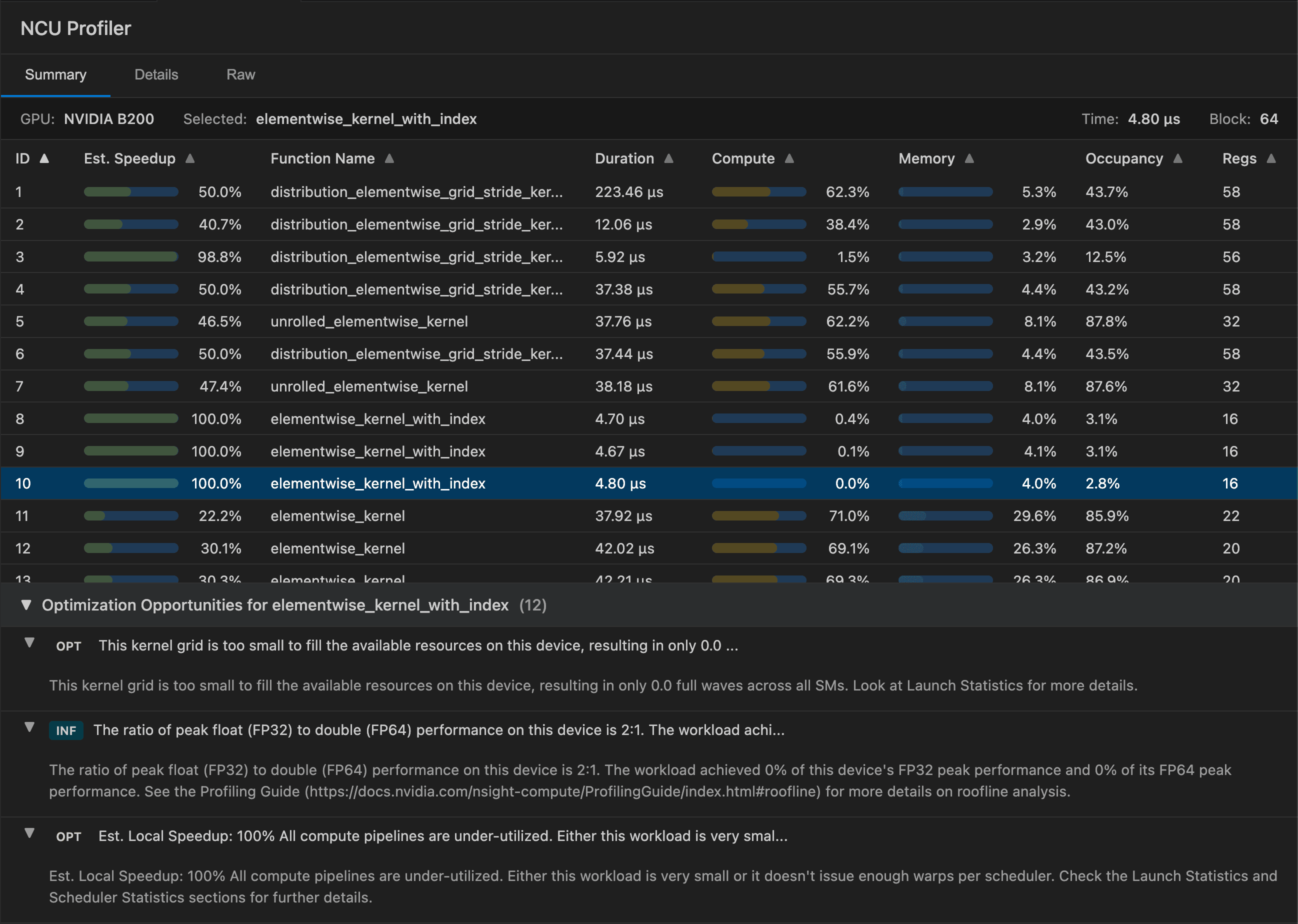
.png&w=3840&q=75)





Run real profilers from within your IDE or CLI. PyTorch, NSight, ROCProfiler, and more.
This kernel grid is too small to fill available resources, resulting in only 0.0 full waves across all SMs.
High-level overview of throughput for compute and memory resources. Throughput is reported as percentage of theoretical maximum.
Timeline view of performance monitor metrics sampled periodically over the workload duration.
Turn counters into explanations. Ask questions against docs + traces.
Edit with the compiler open. Inspect PTX / SASS / IR. Change a line. See what changed.
Give your agents real GPUs. Sandboxed environments with on-demand GPU access for building, testing, and running CUDA workloads.
Everything you need for the optimization loop. Built for kernel engineers who want to ship faster.
Run NVIDIA Compute Utility profiles directly from your editor. Get insights without context switching.
AMD GPU profiling with the same workflow. One interface for both NVIDIA and AMD hardware.
Search CUDA programming guides, API references, and optimization best practices instantly.
Godbolt-style breakdown in your IDE. See PTX and SASS from your CUDA code.
Ask questions about your profiler output. Get explanations, not just numbers.
Review agent-suggested changes before applying. Accept, reject, or modify.
Reproducible perf measurements. Guard against regressions.
Same workflow, different level of hands-on. Pick what works for you.
Simple, transparent pricing
Start free, scale as you need. Credits work for both AI agent calls and GPU compute time.

